|
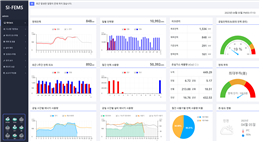
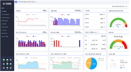
<Á¦Ç°¸í> ½ÅÀÏÀ̾ؾ¾ °øÀå¿¡³ÊÁö°ü¸®½Ã½ºÅÛ(SI-FEMS) / °Ç¹°¿¡³ÊÁö°ü¸®½Ã½ºÅÛ(SI-BEMS) <Á¦Ç°¼Ò°³> ½ÅÀÏÀ̾ؾ¾ÀÇ °øÀå¿¡³ÊÁö°ü¸®½Ã½ºÅÛ(SI-FEMS)°ú °Ç¹°¿¡³ÊÁö°ü¸®½Ã½ºÅÛ(SI-BEMS)Àº ´Ù¾çÇÑ »ê¾÷ºÐ¾ß¿Í °ø°ø, °Ç¹° µî ¿¡³ÊÁö»ç¿ë½Ã¼³ÀÇ ½Ç½Ã°£ ¿¡³ÊÁö »ç¿ë ¸ð´ÏÅ͸µ ¹× ºÐ¼®, Á¦¾î¸¦ ÅëÇÑ ¿¡³ÊÁöÈ¿À²È °ü¸® ¹× Áö¼ÓÀûÀÎ ¿¡³ÊÁö Àý°¨ Ȱµ¿À» Áö¿øÇÏ´Â ÃÖÀûÀÇ EMS ¼Ö·ç¼ÇÀ̸ç, ÇöÀç ½º¸¶Æ®°øÀå º¸±Þ»ç¾÷ ¹× È¿À²È Áö¿ø»ç¾÷°ú ¿¬°èÇÏ¿© °ø±ÞÀ» È®´ëÇØ ³ª°¡°í ÀÖ½À´Ï´Ù. <ÁÖ¿ä±â´É ¹× ƯÀåÁ¡> - ½Ç½Ã°£ ¿¡³ÊÁö µ¥ÀÌÅÍ Á¶È¸ ¹× ÃßÀÌ ¸ð´ÏÅ͸µ - ¼³ºñº°, °øÁ¤º°, ±â°£º° ¿¡³ÊÁö»ç¿ë·® ¹× È¿À² ºñ±³ ºÐ¼® - È¿À²ÀÎÀÚ¿Í ¿¡³ÊÁö¼Òºñ »ó°ü°ü°è ¹× Àΰú°ü°è ºÐ¼® Á¶È¸ - °èÃøÇ׸ñº° ´Ù¼ö ¼³ºñ°£ÀÇ µ¥ÀÌÅÍ ºñ±³ Á¶È¸ - »ý»ê½ÇÀûµ¥ÀÌÅÍ¿Í ¿¬µ¿ÇÑ ¿¡³ÊÁö ¿ø´ÜÀ§ °ü¸® °¡´É - ¼³ºñ ¹× °èÃø ÀåÄ¡¿¡ ´ëÇÑ À¯Áöº¸¼ö °ü¸® °¡´É - ¼³ºñ Á¦¾î °ü¸® ÅëÇÑ ¿¡³ÊÁöÀý°¨ ±Ø´ëÈ ¹× ¿¡³ÊÁö ¼º°ú °ü¸® - Cloud ±â¹Ý EMS ¿î¿µ ȯ°æ Áö¿ø - ½ÅÀç»ý¿¡³ÊÁö ¿¬°è ¿¡³ÊÁö ¼ö¿ä/°ø±Þ°ü¸® Áö¿ø - ÇöÀå¸ÂÃãÇü EMS ±¸ÃàÀ» ÅëÇÑ ÅõÀÚºñ¿ë Àý°¨ °¡´É <Á¦Ç°À̹ÌÁö> °øÀå¿¡³ÊÁö°ü¸®½Ã½ºÅÛ(SI-FEMS) | °Ç¹°¿¡³ÊÁö°ü¸®½Ã½ºÅÛ(SI-BEMS) | 
| 
| 
| 
| 
| 
| 
| 
|
|